Security

Splunk® Security for SAP® Solutions

Bring your SAP estate into the fold of Splunk security analytics and operations workflows to rapidly detect and respond to cyber threats.

OVERVIEW

Help safeguard your SAP environment with Splunk

Enterprise SAP estates contain business-critical applications and data. But security teams often have limited visibility into SAP environments and can’t use standard security operations tools and processes to defend them. Splunk Security for SAP solutions, an SAP Endorsed App, helps organizations reduce business risk by protecting SAP applications and data with Splunk. 

HOW WE HELP

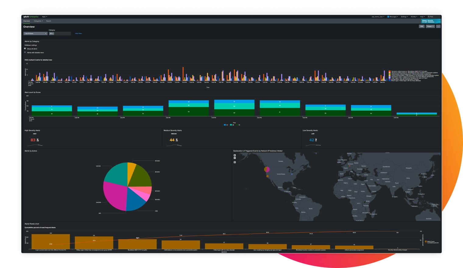
Monitor, detect, investigate and respond to threats to SAP environments

sec-sap-diagram

Maximize your Splunk security analytics and operations capabilities  

Expand the attack surface coverage of your Splunk solutions to protect your business-critical SAP applications and data.

full-security-visibility-sap-dashboard-embelishment.jpg

Gain full security visibility into SAP apps and data

Collect, analyze and act on data from a broad range of SAP sources, such as SAP NetWeaver, SAP HANA, SAP Commerce, SAP BTP and many others.

accurately-identify-threats-dashboard-embelishment

Accurately identify and rapidly address threats

Leverage Splunk Enterprise Security’s Risk-Based Alerting capability that prioritizes alerts by organizational risk while streamlining investigations by grouping all the corroborating events into a single notable.

SPLUNK ADVANTAGE

Benefit from Splunk’s security expertise and partnership with SAP

reduce reduce

An SAP Endorsed Application

Splunk Security for SAP solutions was developed in consultation with SAP and designated an SAP Endorsed App. 

dashboard dashboard

SAP-specific analytics and dashboards

Pre-built, customizable detections and dashboards enable rapid analysis and visualization of SAP threat data. 

finds-problems-faster finds-problems-faster

Full security context

Analysis and cross-correlation of SAP data with other telemetry in Splunk improves detection accuracy and speeds up investigations.

RELATED PRODUCTS

Harness the power of Splunk Security

Leverage Splunk security analytics and operations solutions to protect your SAP environments.

View Security Products

RESOURCES

Learn more about Splunk offerings for SAP solutions

Get started

Discuss how you can more effectively protect your SAP environment with Splunk.